Reliable ESG Insights for Ship Portfolios
Banks, asset managers, and insurers lack consistent vessel-level ESG data to assess and benchmark portfolio sustainability. ShipReview provides consistent, vessel-level ESG insights to help stakeholders assess, benchmark, and manage portfolio performance with confidence.

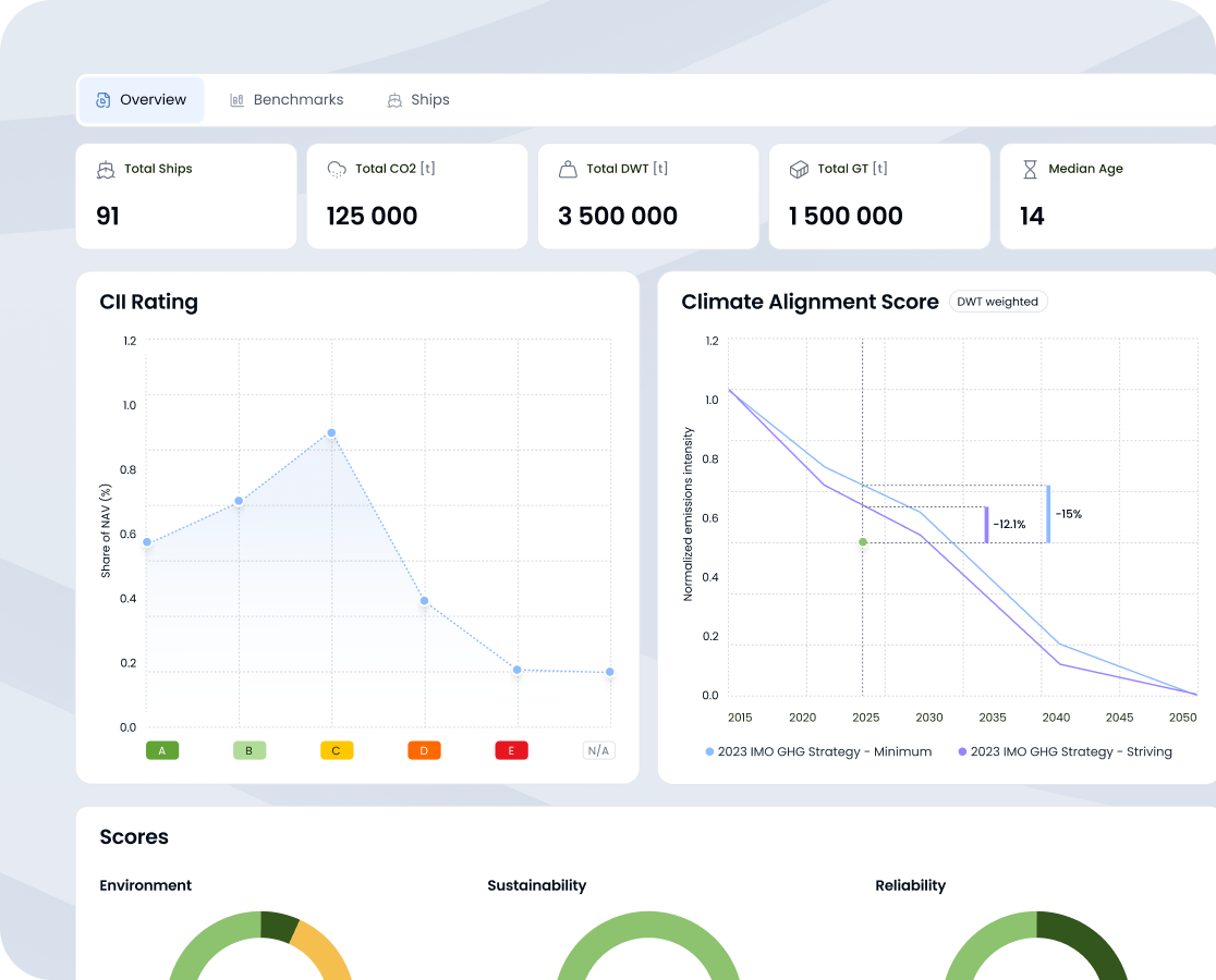
From Vessel Data to Portfolio Insights.
ShipReview addresses challenges by transforming portfolio with comprehensive emissions insights, and facilitating informed decisions for improved environmental performance.

Gain deeper understanding of regulatory needs

Access to data from over 150.000 vessels

Seamlessly integrate the data into your own systems via API or data export

Dive into performance and sustainability metrics.
Multiple Emissions Indicators
ShipReview offers a range of emissions indicators such as CII (Carbon Intensity Indicator), EEDI (Energy Efficiency Design Index), EEOI (Energy Efficiency Operational Indicator), and EEXI (Energy Efficiency Existing Ship Index), providing a multifaceted view of a vessel’s environmental footprint.

Extensive Emissions Data
Get access to detailed emissions data, including CO₂, NOx, SOx, PM, and other crucial environmental indicators for over 150.000 vessels.

Data-Driven Decision Making
Our comprehensive emissions data and validated environmental performance scores enable informed decision making. Whether it’s for retrofitting decisions, fleet optimization, or compliance reporting, ShipReview provides the necessary insights to steer towards greener maritime operations.

Comprehensive Scorecards
With ShipReview, you can access comprehensive proprietary scorecards on the assessment of the environmental, sustainability and reliability performance of more than 150.000 vessels.


All Scoring methodologies are validated by Scope
Powered by the Most Accurate Data Available
Our data excellence is the result of a meticulously curated data pool, enhanced through advanced APIs and backed by years of dedication and partnerships with industry leaders and relevant data providers.
What Top Companies Say About OceanScore






















FAQs
Everything you need to know about ShipReview: how it works, who it’s for, and why leading banks and insurers rely on it for ESG compliance in shipping.
Future-Proof Your Maritime Assets
Turn FuelEU compliance into advantage. Join the FuelEU Pooling Marketplace to buy or sell surplus and lock in fair pricing - with no transaction fees.
Learn More About FuelEU Maritime and Pooling
Stay informed on FuelEU Maritime compliance, pooling strategies,
and costsaving opportunities. Explore insights from OceanScore:
- Insights
FuelEU Maritime Charterer Pooling: Will Your Charterer Pool?
As the first FuelEU Maritime compliance year comes to a close, the reality of pooling is taking shape. Based on…
FuelEU Maritime Compliance: Why Pooling Is Infinitely Better Than Paying the Penalty
As global trade grows and decarbonization pressures increase, the shipping industry is facing heightened scrutiny over its environmental impact. At…
Navigating EU Maritime Regulations: A Different Challenge for Commercial Pools, Operators and Charterers
As global trade grows and decarbonization pressures increase, the shipping industry is facing heightened scrutiny over its environmental impact. At…















